BiMedical – კლინიკისა და ჰოსპოტლის ანალიტიკა
მართეთ KPI’s, შემოსავლები და დატვირთულობა ერთ სივრცეში და მობილური აპლიკაციით

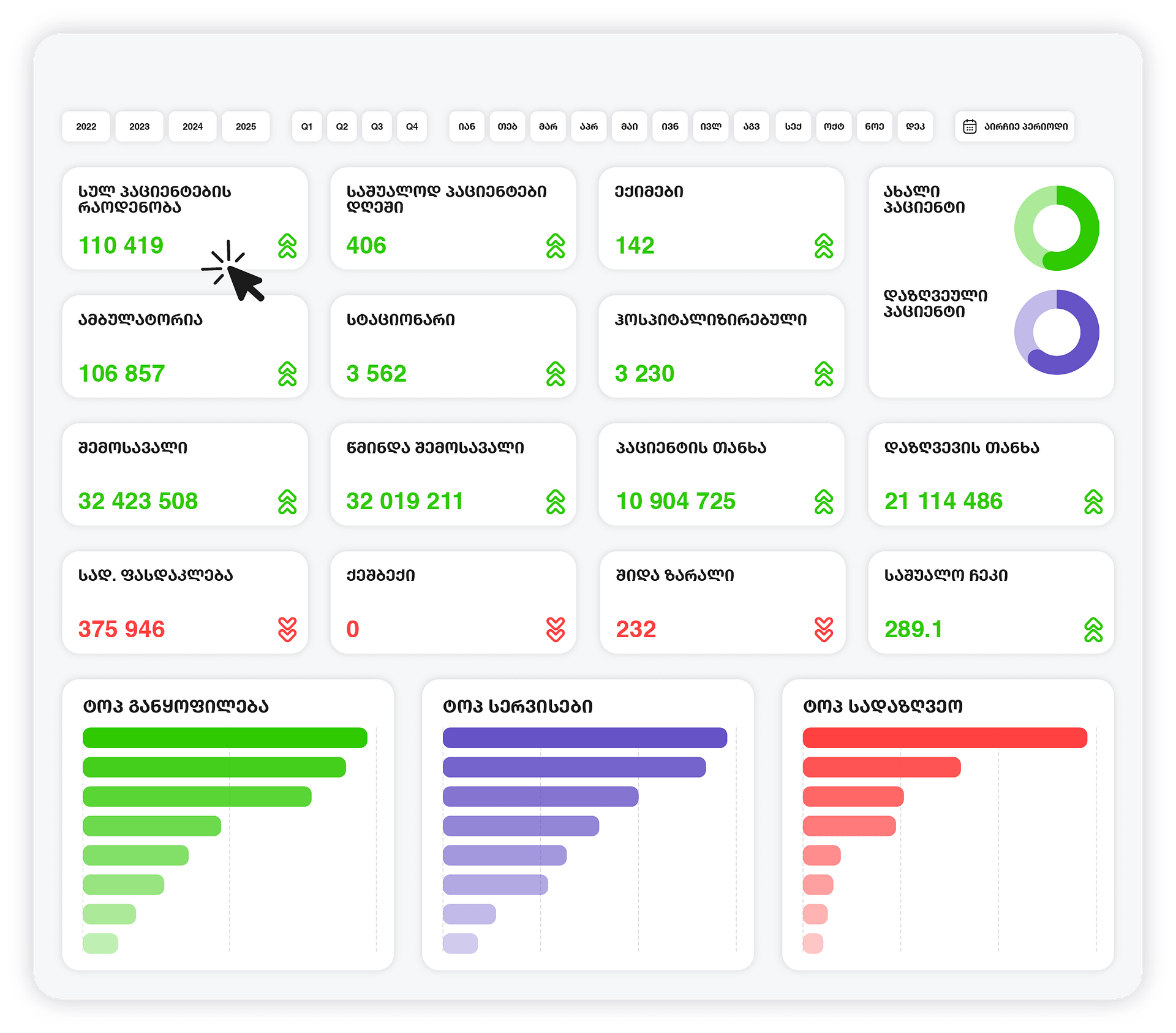
კლინიკის სრული ანალიტიკა რამდენმე კლიკით
- დააგენერირე ავტომატურად და აკონტროლე ხარისხის მაჩვენებელბი
- გაანალიზე შემოსავლები, ხარჯები და ფასდაკლებები AI-ს მეშვეობით
- შეაფასე განყოფილებებისა და სერვისების მომგებიანობა
- აკონტროლე აპარატურის, ექიმ(ებ)ის და საწოლების დატვირთულობა
- შეისწავლე შენი პაციენტები (სქესი, ასაკი, გეოგრაფია, მომართვიანობა)
- აკონტროლე შენი შესყიდვები (ვისგან, რას და რა ფასად)

- რეალურ დროში განახლებადი მონაცემები პაციენტებზე, ექიმებზე და სერვისებზე
- ექიმების დატვირთვის და ეფექტურობის ანალიზი
- პაციენტთა ნაკადებისა და ვიზიტების სტატისტიკა
- კვლევების, პროცედურებისა და მომსახურების სიხშირის ანალიზი
- რესურსების და საოპერაციო პროცესების მონიტორინგი
- საბუღალტრო და ფინანსური მაჩვენებლების ინტეგრაცია

BiMedical რეპორტები და ანალიტიკა
- კლინიკის დატვირთვის საათობრივი/დღიური ანალიზი
- სხვადასხვა ფილიალის შედარება და ეფექტურობის შეფასება
- მომსახურების ტიპების მიხედვით დანახარჯებისა და შემოსავლების ანალიზი
- ექიმების და პერსონალის KPI-ების შეფასება
- სამედიცინო აპარატურის გამოყენების სიხშირე და ეფექტიანობა
- DRG/NCDC მოთხოვნების შესაბამისი რეპორტინგი

რატომ Bivision?
სწრაფი ინტეგრაცია-შედეგი პირველივე კვირიდან
უკვე ტესტირებული კონექტორები (Doctra,Oris,1C) უზრუნველყოფს მონაცემების საჭირო ტრანსფორმაციას და BiMedical ინტეგრაციას 2-3 კვირაში. შენი გუნდი იღებს რეპორტებს პირველივე კვირიდანვე.

მორგებული ქართულ ბიზნესზე –ნაკლები შეცდომა, მეტი სიცხადე
ჩვენი ანალიტიკა შექმნილია ადგილობრივ საუკეთესო საფინანსო პრაქტიკის გათვალისწინებით. ყველა ანგარიში „ლაპარაკობს“ ქართულ ფინანსურ ენაზე. შედეგად, იღებთ სანდო რიცხვებს, არა გართულებულ უცხო სისტემას.

ერთიანი ხედვა: გადაწყვეტილებები, არა მონაცემების ქაოსი
ავტომატიზებული კონსოლიდაცია ყველა ERP-დან და Excel-იდან ერთ ხედში. შენ ირჩევ ბიზნეს ამოცანას, ჩვენ ვქმნით რეპორტებს. დრო აღარ იკარგება ფაილებზე; იძენთ სტრატეგიულ ხედვას.

Bivision: პარტნიორობა, რომელიც არ მთავრდება დანერგვით
ჩვენი ურთიერთობა არ სრულდება დანერგვით. ფინანსისტებისა და არქიტექტორების გუნდი აკვირდება შედეგებს და გამოყენებას, ანვითარებს რეპორტებს და ზრუნავს შიდა ანალიტიკურ კულტურაზე.


<br><br>პოსტების ჩატვირთვა…<br>მეტის ნახვა
ისინი მართავენ მონაცემებით

შედეგად, დავალიანების ხანდაზმულობა მნიშვნელოვნად შემცირდა, ხოლო ჩვენი გუნდის ეფექტურობა და შესრულებული სამუშაოს ხარისხი შესამჩნევად გაიზარდა.“

ვიდისი– როგორც ენერგეტიკული ბაზრის ინოვატორი, სამომავლოდ აპირებს სხვა დამატებითი მოდულების ათვისებას ანალიტიკის მიმართულებით და ბივიჟენთან პარტნიორობის გაღრმავებას.














