BiMedical – კლინიკისა და ჰოსპოტლის ანალიტიკა
მართეთ KPI’s, შემოსავლები და დატვირთულობა ერთ სივრცეში და მობილური აპლიკაციით

BiMedical ანალიტიკა: სამედიცინო ბიზნესის სრული კონტროლი
- აკონტროლე მომსახურების ხარისხის KPI-ები ავტომატურადმართე სამედიცინო სტანდარტები რეალურ დროში, რათა უზრუნველყო პაციენტთა მაღალი კმაყოფილება და გუნდის ეფექტური მუშაობა.
- მაქსიმალურად დატვირთე ექიმები, საწოლები და აპარატურააღმოფხვერი ძვირადღირებული რესურსების მოცდენა. ოპტიმალური განაწილებით გაზარდე კლინიკის გამტარუნარიანობა და ყოველდღიური შემოსავალი.
- დაინახე განყოფილებების, სერვისების და პაციენტების მომგებიანობაგაიგე, რომელი მიმართულებაა ყველაზე რენტაბელური. მიიღე მონაცემებზე დაფუძნებული გადაწყვეტილებები ახალ ინვესტიციებსა თუ სერვისებზე.
- შეამცირე ხარჯები AI-ზე დაფუძნებული ფინანსური ანალიზითხელოვნური ინტელექტი პოულობს ფარულ დანაკარგებს და გთავაზობთ დაზოგვის გზებს კლინიკის მარჟის გასაზრდელად.
- შეისწავლე პაციენტების ქცევა და მომართვიანობის ტენდენციებიგააუმჯობესე პაციენტთა გამოცდილება დემოგრაფიული ანალიზით, რაც დაგეხმარება მომავალი ნაკადების და მარკეტინგის დაგეგმვაში.

- აკონტროლე სამედიცინო შესყიდვები და მარაგების ხარჯვამართე შესყიდვების ფასები და მედიკამენტების ნაშთები, რათა მინიმუმამდე დაიყვანო დანაკარგები და ზედმეტი ხარჯი.
- მართე კლინიკა რეალურ დროში განახლებადი მონაცემებითმიიღე მყისიერი წვდომა პაციენტების, ექიმებისა და სერვისების სტატუსზე, რაც უზრუნველყოფს სწრაფ და ეფექტურ რეაგირებას.
- გაანალიზე კვლევებისა და პროცედურების მოთხოვნის დინამიკაგამოავლინე ყველაზე პოპულარული სერვისები და ოპტიმალურად გაანაწილე პერსონალი პაციენტთა ნაკადის პიკური პერიოდების მიხედვით.
- გააერთიანე ფინანსური და სამედიცინო მაჩვენებლები ერთ სივრცეშიდააკავშირე საბუღალტრო მონაცემები საოპერაციო პროცესებთან, რათა გქონდეს კლინიკის საქმიანობის სრული და გამჭვირვალე ხედვა.
- DRG/NCDC მოთხოვნების შესაბამისი რეპორტინგი

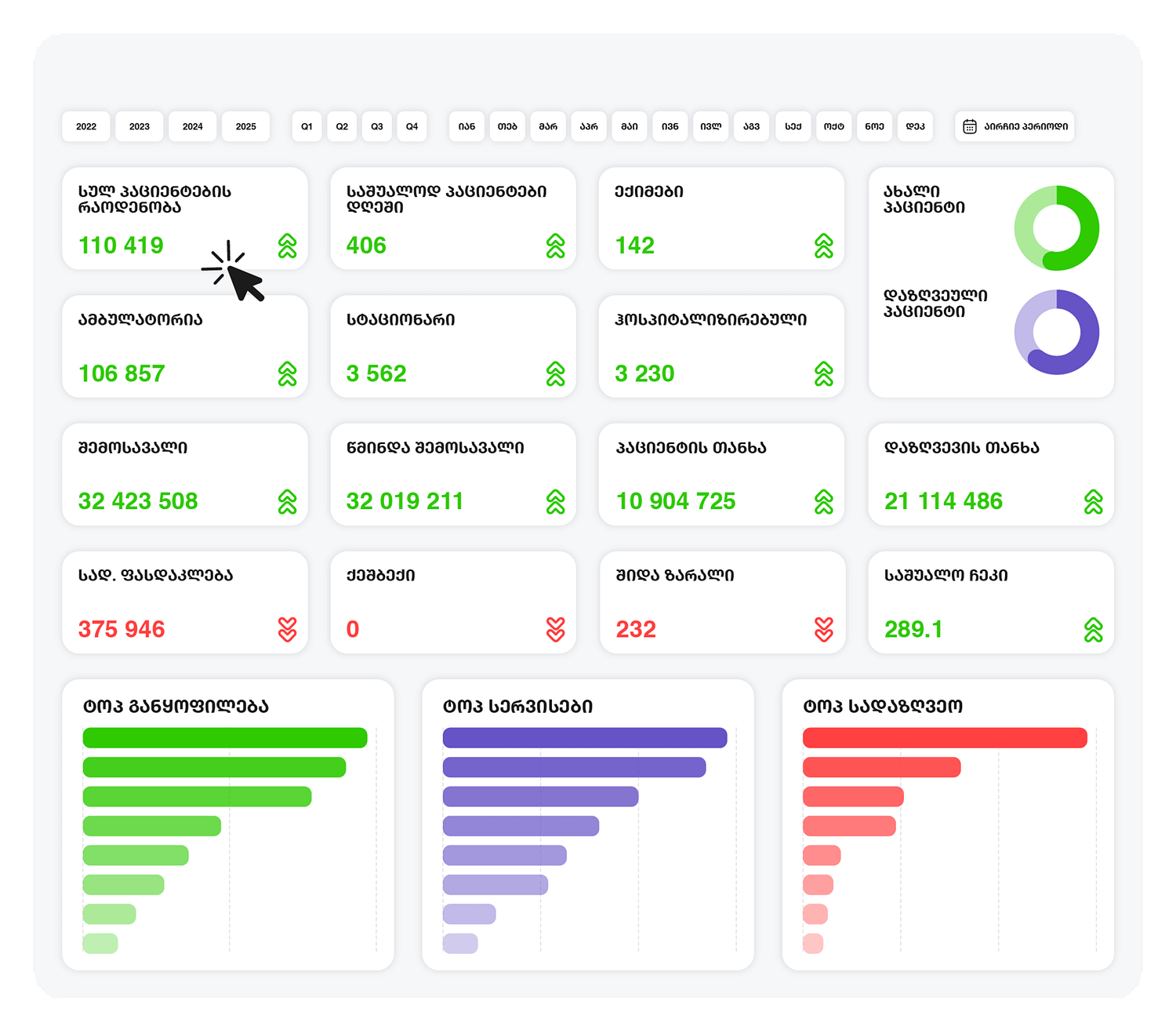
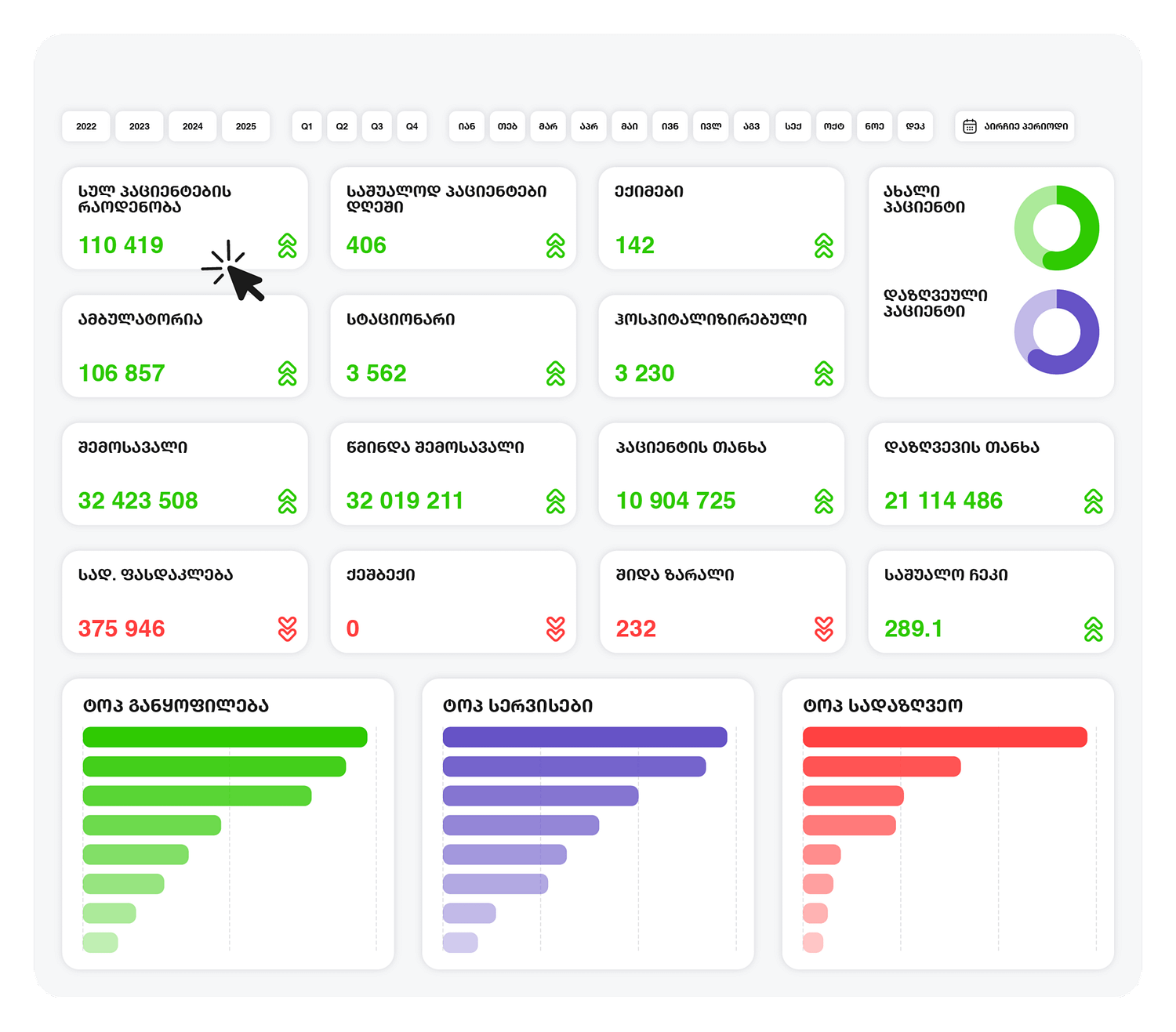
BiMedical ანალიტიკური მოდული
- კლინიკის ხარისხის მაჩვენებლები (Overview)აკონტროლე მომსახურების ხარისხის KPI-ები რეალურ დროში, რათა უზრუნველყო საერთაშორისო სტანდარტების შესაბამისობა.
- რესურსების დატვირთულობის ანალიტიკადაინახე ექიმების, საწოლებისა და ძვირადღირებული აპარატურის რეალური დატვირთვა.
- სერვისების და ექიმების რენტაბელობაგაიგე, რომელი მიმართულებაა რეალურად მომგებიანი შენი ბიზნესისთვის.
- პაციენტის პორტრეტი და მომართვიანობაგააანალიზე პაციენტების დემოგრაფია, გეოგრაფია და მომართვის ისტორია. შექმენი პერსონალიზებული შეთავაზებები და გაზარდე პაციენტების ლოიალობა.
- შესყიდვების და მარაგების კონტროლიმოახდინე მარაგების ოპტიმიზაცია და აღმოფხვერი გაუთვალისწინებელი ფინანსური დანაკარგები.
- DRG/NCDC მოთხოვნების შესაბამისი რეპორტინგიდაზოგე დრო რეპორტების მომზადებაზე და აირიდე ფინანსური სანქციები.

რატომ Bivision?
სწრაფი ინტეგრაცია-შედეგი პირველივე კვირიდან
უკვე ტესტირებული კონექტორები (Doctra,Oris,1C) უზრუნველყოფს მონაცემების საჭირო ტრანსფორმაციას და BiMedical ინტეგრაციას 2-3 კვირაში. შენი გუნდი იღებს რეპორტებს პირველივე კვირიდანვე.

მორგებული ქართულ ბიზნესზე –ნაკლები შეცდომა, მეტი სიცხადე
ჩვენი ანალიტიკა შექმნილია ადგილობრივ საუკეთესო საფინანსო პრაქტიკის გათვალისწინებით. ყველა ანგარიში „ლაპარაკობს“ ქართულ ფინანსურ ენაზე. შედეგად, იღებთ სანდო რიცხვებს, არა გართულებულ უცხო სისტემას.

ერთიანი ხედვა: გადაწყვეტილებები, არა მონაცემების ქაოსი
ავტომატიზებული კონსოლიდაცია ყველა ERP-დან და Excel-იდან ერთ ხედში. შენ ირჩევ ბიზნეს ამოცანას, ჩვენ ვქმნით რეპორტებს. დრო აღარ იკარგება ფაილებზე; იძენთ სტრატეგიულ ხედვას.

Bivision: პარტნიორობა, რომელიც არ მთავრდება დანერგვით
ჩვენი ურთიერთობა არ სრულდება დანერგვით. ფინანსისტებისა და არქიტექტორების გუნდი აკვირდება შედეგებს და გამოყენებას, ანვითარებს რეპორტებს და ზრუნავს შიდა ანალიტიკურ კულტურაზე.


<br><br>პოსტების ჩატვირთვა…<br>მეტის ნახვა
ისინი მართავენ მონაცემებით






ვიდისი– როგორც ენერგეტიკული ბაზრის ინოვატორი, სამომავლოდ აპირებს სხვა დამატებითი მოდულების ათვისებას ანალიტიკის მიმართულებით და ბივიჟენთან პარტნიორობის გაღრმავებას.

შედეგად, დავალიანების ხანდაზმულობა მნიშვნელოვნად შემცირდა, ხოლო ჩვენი გუნდის ეფექტურობა და შესრულებული სამუშაოს ხარისხი შესამჩნევად გაიზარდა.“











