ანალიტიკის როლი ონლაინ და ოფლაინ გაყიდვებში
Superstore საქართველოში ველაზე დიდი სუპერმარკეტი 100-ზე მეტი ბრენდითა და 20.000-ზე მეტი დასახელების სახლის, სამზარეულოს და სათამაშოების პროდუქციით რამდენიმე სავაჭრო ქსელში და ონლაინ არხებშია წარმოდგენილი საქართველოს მასშტაბით.


გამოწვევა: მონაცემთა ოკეანეში ნავიგაცია
როდესაც კომპანია მუშაობს ასეთი მრავალფეროვანი ასორტიმენტით, საერთაშორისო ბრენდებთან და გაყიდვების რამდენიმე არხთან (ონლაინ და ოფლაინ), კრიტიკულად მნიშვნელოვანი ხდება არა მხოლოდ იმის ცოდნა, თუ რა იყიდება, არამედ რატომ იყიდება და როგორ იცვლება მოთხოვნა დროთა განმავლობაში.
მონაცემები გაფანტული იყო სხვადასხვა სისტემასა და ექსელის ფაილებში. გაყიდვების გუნდი უყურებდა ერთ მაჩვენებლებს, ფინანსისტები – სხვებს, ხოლო ვებ-ანალიტიკა სრულიად განცალკევებულად მუშაობდა.
ტრადიციული მონაცემთა შეგროვებისა და ანალიზის მეთოდები ვეღარ აკმაყოფილებდნენ დინამიკურ ბიზნეს სამყაროში სწრაფი და მდგრადი გადაწყვეტილებების მიღების საჭიროებას.
ამ გამოწვევების აღმოსაფხვრელად SuperStore-მა დაიწყო თანამშრომლობა „ბივიჟენთან” და დანერგა ორი საკვანძო პროდუქტი: BiRetail და BiFinance.

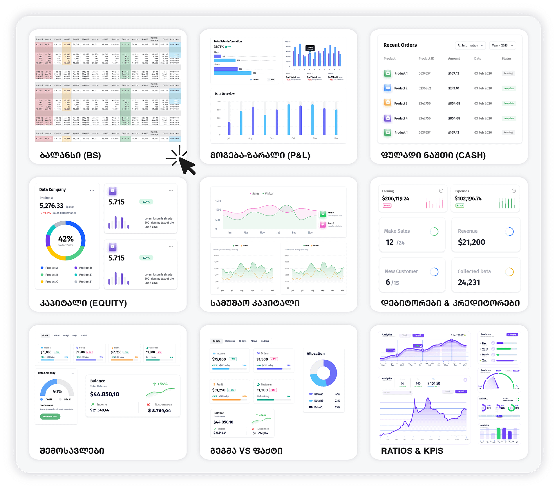
BiRetail
BiRetail კომპანიას აძლევს შესაძლებლობას მიიღოს გაყიდვების სრული და დეტალური ანალიტიკა ერთიან პლატფორმაზე. სისტემა აერთიანებს არა მხოლოდ ონლაინ მონაცემებს, არამედ მთელი ფიზიკური ქსელის ინფორმაციას.
ძირითადი შესაძლებლობები:
● მონაცემთა ინტეგრაცია: ავტომატურად აკავშირებს გაყიდვების, ფილიალების და ბრენდების მონაცემებს.
● დეშბორდები: უზრუნველყოფს რეალურ დროში განახლებულ ვიზუალურ ანალიტიკას.
● მომხმარებელთა ქცევის ანალიზი: ეხმარება გაიგოს მომხმარებელთა პრეფერენციები და შენახვის ტენდენციები.
● ასორტიმენტის შედარებითი ანალიზი: საშუალებას აძლევს დაინახოს, რომელი პროდუქტები ან კატეგორიებია ყველაზე ეფექტური.
● ტენდენციების იდენტიფიცირება: აჩვენებს ბაზარზე არსებულ ტენდენციებს, რაც უზრუნველყოფს დროულ და ზუსტ ბიზნეს-გადაწყვეტილებებს.
ძირითადი შესაძლებლობები:
● მონაცემთა ინტეგრაცია: ავტომატურად აკავშირებს გაყიდვების, ფილიალების და ბრენდების მონაცემებს.
● დეშბორდები: უზრუნველყოფს რეალურ დროში განახლებულ ვიზუალურ ანალიტიკას.
● მომხმარებელთა ქცევის ანალიზი: ეხმარება გაიგოს მომხმარებელთა პრეფერენციები და შენახვის ტენდენციები.
● ასორტიმენტის შედარებითი ანალიზი: საშუალებას აძლევს დაინახოს, რომელი პროდუქტები ან კატეგორიებია ყველაზე ეფექტური.
● ტენდენციების იდენტიფიცირება: აჩვენებს ბაზარზე არსებულ ტენდენციებს, რაც უზრუნველყოფს დროულ და ზუსტ ბიზნეს-გადაწყვეტილებებს.
BiFinance
BiFinance კი კომპანიას სთავაზობს ფინანსური მდგომარეობის სრულ სურათს.
ძირითადი უპირატესობები:
● ერთიანი ფინანსური პლატფორმა: აერთიანებს ინფორმაციას სხვადასხვა წყაროდან, აღმოფხვრის ხელით მონაცემთა შეგროვებისა და დამუშავების საჭიროებას.
● რეალურ დროში ანალიტიკა: აჩვენებს შემოსავალს, ხარჯებს და მოგებას რეალურ დროში.
● დაჩქარებული გადაწყვეტილების მიღება: მენეჯმენტს საშუალებას აძლევს სწრაფად რეაგირების მიმდინარე ფინანსურ მდგომარეობაზე.
● უზრუნველყოფს ზუსტ და სანდო მონაცემებს სტრატეგიული მიზნების დასაგეგმად.
ძირითადი უპირატესობები:
● ერთიანი ფინანსური პლატფორმა: აერთიანებს ინფორმაციას სხვადასხვა წყაროდან, აღმოფხვრის ხელით მონაცემთა შეგროვებისა და დამუშავების საჭიროებას.
● რეალურ დროში ანალიტიკა: აჩვენებს შემოსავალს, ხარჯებს და მოგებას რეალურ დროში.
● დაჩქარებული გადაწყვეტილების მიღება: მენეჯმენტს საშუალებას აძლევს სწრაფად რეაგირების მიმდინარე ფინანსურ მდგომარეობაზე.
● უზრუნველყოფს ზუსტ და სანდო მონაცემებს სტრატეგიული მიზნების დასაგეგმად.

შედეგი:
ახალი სისტემები ხდის ბიზნესის თითოეულ ნაწილს გაყიდვებს, ფინანსურ მაჩვენებლებს და მომხმარებელთა ქცევას ხელმისაწვდომ და გამოყენებად არა მხოლოდ ცალკეული გუნდების, არამედ მთელი ორგანიზაციის სტრატეგიული მიმართულებისთვის.